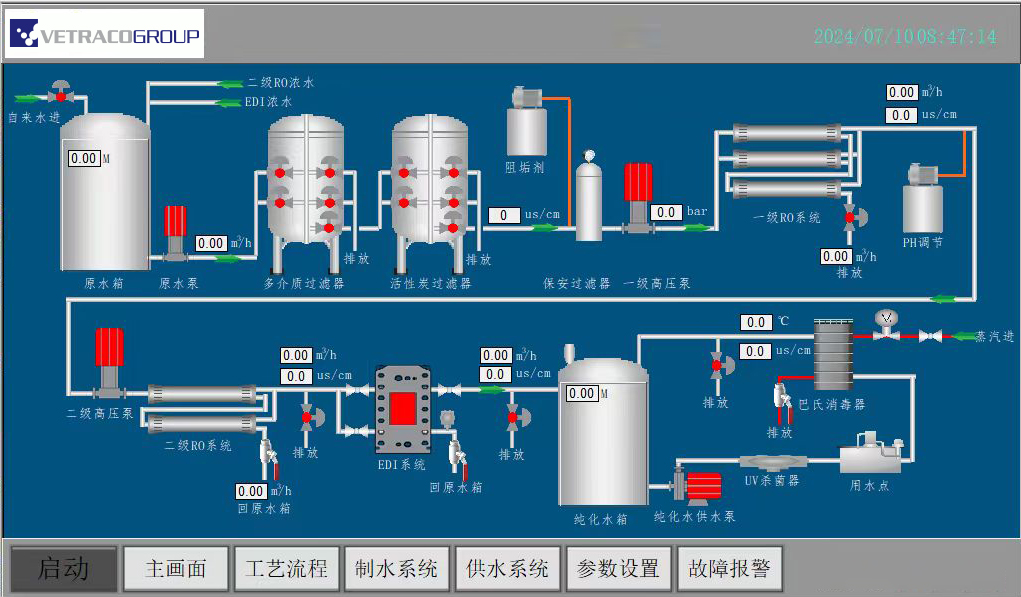
預處理系統
預處理分為兩種方案 多介質過濾器+炭過濾器+保安過濾器 多介質過濾器+軟化器+保安過濾器 多介質過濾器+軟化器+炭過濾器+保安過濾器 特點:可有效去除膠體、懸浮物,抗負荷能力強,可降低水的硬 度及吸附水中有機物,減小對后續系統的影響,增加使用壽命。
袋式過濾器+超濾系統特點:袋式處理量大、體積小、容量大、免清洗等優點;超濾系 統可有效控制RO敏感的膠體、懸浮物,細菌去除率達99.99%, 運行壓力小且穩定安全,占地面積小,自動化程度高, 壽命長可 達5~8年。
反滲透(RO)系統 “
反滲透 RO(Reverse Osmosis)技術是利用壓力差為動力的膜分 離過濾技術,其孔徑小至納米級(1納米=10-9米),在一定的壓 力下,H2O分子可以通過RO膜,而源水中的無機鹽、重金屬離子、 有機物、膠體、細菌、病毒等雜質無法透過RO膜,從而使可以透 過的純水和無法透過的濃縮水嚴格區分開來。反滲透裝置主要由 高壓泵、反滲透膜和控制部分組成。高壓泵對源水加壓,除水分 子可以透過RO膜外,水中的其它物質(礦物質、有機物、微生物 等)幾乎都被拒于膜外,無法透過RO膜而被高壓濃水沖走。

電子混床( EDI)設備
EDI (Electrodeionization) 是一種將 離子交換技術、 離子交換膜技術和離子 電遷移技術相結合的純水制造技術。 它巧妙的將電滲析和離子交換技術相結合, 利用兩端電極高壓使水中帶電離子移動, 并配合離子交換樹脂及選擇性樹脂膜以 加速離子移動去除,從而達到水純化的目的。
純化水分配系統
純化水分配系統主要包括純化水儲罐和分配管網。儲罐用于儲存符合藥典要求的制藥用水并滿足系統的最大峰值用量。分配管網是將儲存的純水輸送到工藝用點,并保證其壓力、流量和溫度符合工藝用點的需求。分配系統對制藥用水的流量、壓力、溫度、總有機碳、電導率、臭氧等進行在線監測與控制,并通過周期性滅菌方式來有效控制水中微生物負荷。
實驗室純化水設備
實驗室純化水機是一種實驗室用純化水設備,是通過過濾反滲透離子交換器等方法,去除水中所有的固體雜質,各類離子、細菌,病毒等的水處理裝置,實驗室純水機應用廣泛,從基礎的實驗室清洗用水到高精密度的儀器分析,用水適合于實驗室器皿的沖洗樣本稀釋、試劑制備、普通化工、生物組織學、微生物自動分析、全自動生化儀器供水;
反滲透技術的特點:
1.占地小,美觀,隨時出水,電導率<1.3us/cm,符合純化水標準
2.具有兩種出水水質,一機多用,可同時生產反滲透RO水和去離子水,滿足不同的實驗室要求
3.有開機自檢、低壓和高壓保護功能,配備濾芯壽命檢測功能,當濾芯到達使用期限時,自動提示用戶做濾芯更換。
多效蒸餾水機設備
多效蒸餾水機在制藥、食品、飲料、生物、電子等行業用于生產無菌注射用水。
多效蒸餾水機是制藥行業生產無菌注射用水的重要設備,滿足制藥、食品、飲料、電子等行業的生產需要,符合GMP要求。多效蒸餾水機可對發泡性物料蒸發濃縮,由于料液在加熱管內成膜狀蒸發,即形成汽液分離,同時在效體底部,料液大部份即被抽走,只有少部份料液與所有二次蒸汽進入分離器強化分離,料液整過程沒有形成太大沖擊,避免泡沫的形成。
純蒸汽發生器設備
純蒸汽發生器是以去離子水為原料水,以鍋爐蒸汽為熱源生產純蒸汽的設備。該設備所生產的純蒸汽無熱原。用純蒸汽制取的蒸餾水符合《中華人民共和國藥典》(2010年版)中注射用水的各項規定。
純蒸汽發生器是制藥工業實施GMP規范必不可缺少的消毒滅菌設備,特別是生物制品,基因工程等行業更為廣泛適用。
上一條:已經沒有了